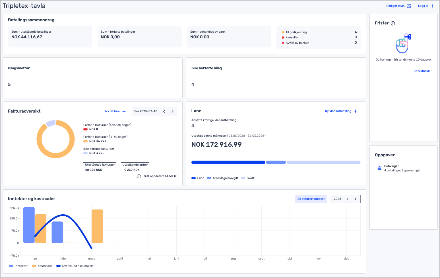
Tripletex-tavla gir deg en god oversikt over bokførte inntekter og utgifter, og enkel tilgang til flere moduler. Hva du ser er basert på pakken og tilgangen du har i Tripletex. Du har mulighet til å se følgende:
Oversikt over banksaldo og penger inn og ut
Hvis du har aktivert bankintegrasjon, får du opp tre bokser:
- Til godkjenning
- Kansellerte
- Behandles av bank
Her ser du en oversikt over betalingene dine, hvilke som ligger til godkjenning, er kansellert eller venter på å gå ut av banken.
Bilag
Her kan du se antall bilag du har under «Bilagsmottak», «Bilag for attestering» og «Ikke bokførte bilag». Hvis du har aktivert bilagsautomatisering, får du opp «Automatisert siste 30 dager».
Alle boksene er klikkbare. Klikk på bilagsmottak, ikke bokførte bilag eller bilag som ligger til attestering for å gå til den siden du ønsker.
Faktura
Her kan du se statistikk på forfalte fakturaer, ikke-forfalte fakturaer og verdien av utestående fakturaer. Tallene i Fakturaoversikten oppdateres hver time. I selve Fakturaoversikten vil du se hvilket klokkeslett tallene sist ble oppdatert. Tallene vil dermed oppdateres igjen én time etter det klokkeslettet.
- Forfalte fakturaer over 30 dager vises i blått
- Forfalte fakturaer som forfalt under 30 dager siden vil vises i lilla
- Ikke-forfalte fakturaer vises i rosa
Klikk på «Ny faktura» for å opprette en ny ordre/faktura.
Merk at knappen «Ny faktura» ikke er tilgjengelig for Komplett-pakken, ettersom vi anbefaler å bruke prosjektfakturering for de med Prosjekt-modulen.
Lønn
I denne seksjonen kan du se hvor mange aktive ansatte selskapet har.
Du får også statistikk på utbetalt lønn for inneværende måned og fordelingen mellom lønn, arbeidsgiveravgift og skattetrekk.
- Lønn vises i blått
- Arbeidsgiveravgift vises i lilla
- Skatt vises i rosa
Utbetalt denne måneden beregnes ut ifra alle lønnstransaksjoner for denne måneden, inkludert total sum av utbetalt beløp, lønnsbeløp og skattetrekksbeløp.
Klikk på «Ny lønnsutbetaling» for å starte en ny lønnsutbetaling.
Inntekter og kostnader
Denne seksjonen viser diagrammer for inntekter, kostnader og overskudd akkumulert.
Inntekter viser periodens utfakturerte inntekter eks. mva. Det er fakturadato, ikke forfallsdato eller betalingsdato, som er avgjørende for hvilken periode inntekten inkluderes i.
Kostnader viser periodens kostnader eks. mva. Det er fakturadato på leverandørfakturaene, ikke forfallsdato eller betalingsdato, som er avgjørende for hvilken periode kostnaden inkluderes i.
Overskudd akkumulert viser overskuddet av bokført inntekt og kostnad.
For å se en annen periode eller utvidet periode i oversikten, kan du klikke i feltet for årstall.
Klikk på «Se detaljert rapport» for å komme til resultatrapporten.
Her får du en mer utfyllende rapport av dine inntekter og kostnader, inkludert driftsresultat.
Frister
I denne seksjonen har du oversikt over alle kommende offentlige frister de neste 10 dagene.
Oppgaver
I denne seksjonen ser du hva neste oppgave er for deg.
- Har du nylig opprettet konto i Tripletex veileder vi deg gjennom de nødvendige stegene for å sette i gang med Tripletex.
- Klikker du på en av oppgavene, kommer du til siden det gjelder for å fullføre oppgaven.
- Er du ikke ny i Tripletex, får du oppgaver som for eksempel bankavstemming eller reiser og utlegg som ligger til godkjenning.